DUSK價格預測:DUSK在捍衛關鍵技術水平後反彈

來源 Fxstreet
  • DUSK價格在週二延續反彈,前一天從0.10美元的50日指數移動均線反彈。
  • 衍生品數據顯示情緒改善,交易者的多頭押注正在上升。
  • 技術前景支持潛在的反彈,如果關鍵支撐位保持。

DUSK(DUSK)價格正在延續其反彈,週二交易時段價格在0.108美元以上,前一天在關鍵水平獲得支撐。衍生品數據顯示,隨著交易者的多頭押注增加,反彈正在持續。從技術角度來看,如果關鍵支撐位保持,前景略顯看漲。

DUSK的衍生品數據支持情緒改善

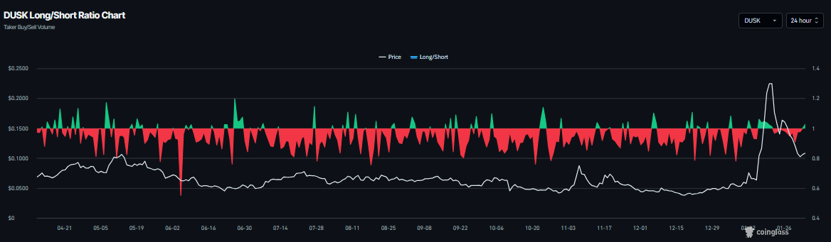
CoinGlass數據顯示,週二DUSK的多空比為1.02,並且穩步上升。高於1的比率反映出市場的看漲情緒,因為更多的交易者押注於資產價格上漲。

DUSK多空比圖表。來源:Coinglass

此外,DUSK在Binance交易所的期貨未平倉合約(OI)週二從前一天的650萬美元上升至742萬美元,經過自1月中旬以來的急劇下跌,如下圖所示。這一未平倉合約的溫和回升反映出投資者參與度的增加,並指向積極的前景。

DUSK未平倉合約圖表。來源:Coinglass

DUSK價格預測:DUSK在關鍵水平附近找到支撐

DUSK價格在1月19日被拒絕於2024年12月的高點0.338美元,此後在近兩週內下跌超過58%,於週日重新測試0.100美元的50日指數移動均線(EMA)。截至週一,DUSK在50日EMA附近找到支撐並略有反彈。週二寫作時,DUSK的交易價格在0.110美元以上。

如果DUSK繼續反彈,可能會向61.8%斐波那契回撤位(從0.025美元的10月低點到0.329美元的2024年1月高點繪製)0.148美元延伸。

日線圖上的相對強弱指數(RSI)為47,指向中性50水平,表明看跌動能減弱。為了維持看漲動能,RSI必須上升到中性水平以上。

DUSK/USDT日線圖

另一方面,如果DUSK在日線基礎上收於0.100美元的50日EMA以下,可能會將修正延伸至0.082美元的100日EMA。

免責聲明:僅供參考。 過去的表現並不預示未來的結果。
placeholder
白銀價格2026年初暴漲60%,遠超黃金!未來走勢如何?長期看隨著金銀比回歸,白銀價格或將回落。但中短期內,投行看好銀價突破150美元。
作者  Alison Ho
1 月 28 日 週三
長期看隨著金銀比回歸,白銀價格或將回落。但中短期內,投行看好銀價突破150美元。
placeholder
黃金價格暴跌12%破4600美元!白銀、比特幣同步下挫,未來走勢如何?黃金白銀跌勢不止,讓人想起1980年和2011年的崩盤危機。不過華爾街投行仍看好黃金長期走勢。
作者  Alison Ho
昨日 03: 49
黃金白銀跌勢不止,讓人想起1980年和2011年的崩盤危機。不過華爾街投行仍看好黃金長期走勢。
placeholder
黃金走勢:擊穿4600,回補關鍵缺口!後市節奏如何把握?再度重挫300美元!黃金擊穿4600,回補關鍵缺口!黃金中期或下探4380下方支撐,構建更大區間整理
作者  Insights
昨日 06: 44
再度重挫300美元!黃金擊穿4600,回補關鍵缺口!黃金中期或下探4380下方支撐,構建更大區間整理
placeholder
非農數據和日本大選駕到!美元、日幣何去何從?【外匯週報】歐元衝高回落!本週非農能否助力上漲?日本大選來襲!日幣行情一觸即發
作者  Alison Ho
22 小時前
歐元衝高回落!本週非農能否助力上漲?日本大選來襲!日幣行情一觸即發
placeholder
黃金暴力反彈300美元、WTI原油重挫近7%,商品多空對決進行中商品之母原油重挫近7%,黃金處於去杠杆階段;美俄烏三方和平談判將於2月4-5日舉行,伊朗同意不發展核武器;WTI原油技術分析:61.5-66.5區間,面臨方向選擇
作者  Insights
21 小時前
商品之母原油重挫近7%,黃金處於去杠杆階段;美俄烏三方和平談判將於2月4-5日舉行,伊朗同意不發展核武器;WTI原油技術分析:61.5-66.5區間,面臨方向選擇
goTop
quote