恒星币价格预测:随着杠杆市场失去信心,XLM转为下跌

来源 Fxstreet
  • Stellar 在周四延续跌势,100 日 EMA 限制了其短期反弹。
  • XLM 期货未平仓合约保持稳定,但多空比率下降显示看跌倾向。
  • XLM 的技术前景略显看跌,回调目标指向 50 日 EMA。

Stellar (XLM) 在周四延续跌势,截至发稿时,100 日指数移动平均线(EMA)位于 0.1798 美元,限制了短期反弹,整体基调保持看跌。杠杆市场对 XLM 持看跌态度,活跃空头头寸增加。从技术面看,100 日 EMA 的反转威胁着回调至 0.1471 美元的盘整支撑位。

杠杆市场预期 XLM 进一步下跌

随着 Stellar 持续在关键移动均线下方盘整,其衍生品市场需求减弱。CoinGlass 数据显示,XLM 期货未平仓合约(OI)为 1.1462 亿美元,继周一从 9945 万美元激增后保持稳定。

XLM 期货未平仓合约。来源:CoinGlass

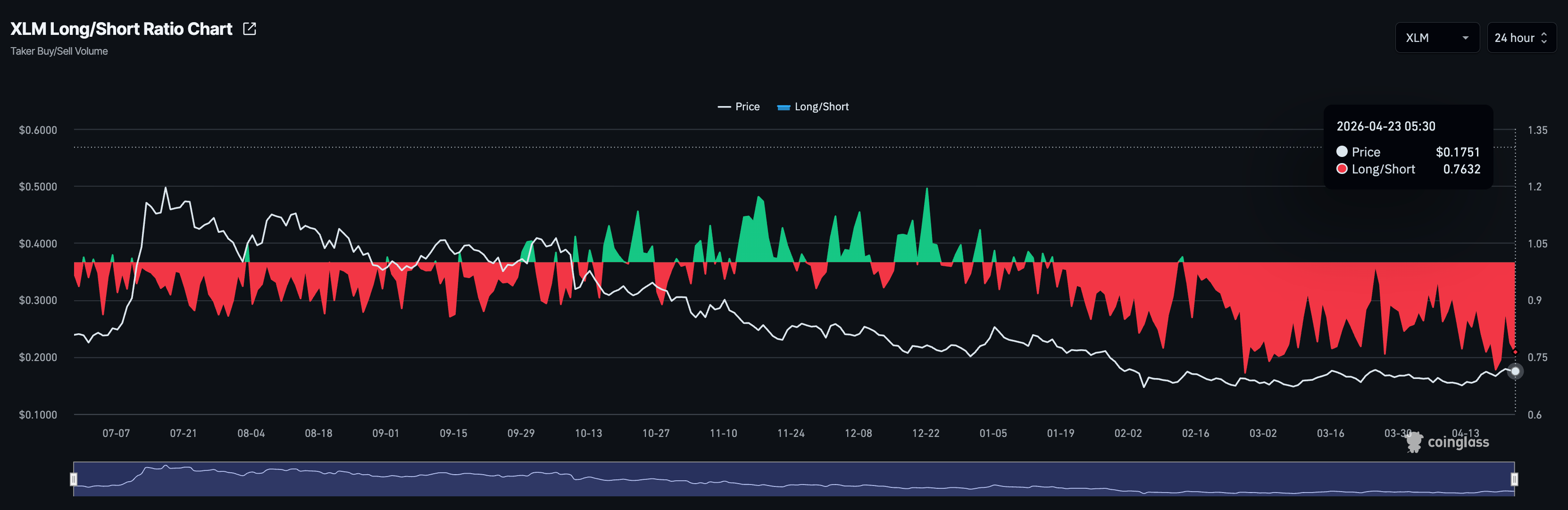
然而,活跃多头与空头头寸比率为 0.7632,自 1 月中旬以来持续低于 1,表明交易者预期 XLM 将进一步下跌。

XLM 多空比率图表。来源:CoinGlass

XLM 会跌破 0.1500 美元吗?

Stellar 在周四延续周三的跌势,交易价格处于红盘。XLM 维持在 50 日指数移动平均线(EMA)0.1669 美元之上,但受制于 100 日 EMA 0.1798 美元,整体基调保持中性偏看跌。

动能指标表现积极,日线图上的相对强弱指数(RSI)为 59,略高于中线,移动平均收敛发散指标(MACD)保持在信号线之上,暗示买方仍掌控一定优势。

向下看,50 日 EMA 0.1669 美元构成首道支撑;若跌破该水平,将削弱当前反弹,打开通向自 2 月初以来支撑价格的 0.1471 美元支撑位的大门。

Chart Analysis XLM/USDT (Binance)
XLM/USDT 日线价格图。

向上看,初步阻力位于 100 日 EMA 附近的 0.1798 美元,日线收盘站上该水平将有助于打开通向更重要阻力位——200 日 EMA 0.2101 美元的大门。

(本文技术分析借助 AI 工具完成。)

免责声明:仅供参考。 过去的表现并不预示未来的结果。
placeholder
澳元汇率创14个月新高!2025年涨超8%,2026继续涨?12月29日,澳元/美元(AUD/USD)涨至0.6727,创2024年10月以来新高。截至12月30日发稿,报0.6706。
作者  Alison Ho
2025 年 12 月 30 日
12月29日,澳元/美元(AUD/USD)涨至0.6727,创2024年10月以来新高。截至12月30日发稿,报0.6706。
placeholder
特斯拉2026年Q1财报来袭!AI能否助力股价反弹?400美元关口迎挑战!4月22日美股盘后,特斯拉(TSLA)将公布2026年一季度财报。
作者  Alison Ho
4 月 21 日 周二
4月22日美股盘后,特斯拉(TSLA)将公布2026年一季度财报。
placeholder
WTI原油走势:美伊重启谈判迎曙光,后续局势如何演变?美伊冲突若大规模升级,国际能源、金融、化肥等市场将持续剧烈震荡,WTI原油或再度突破100大关,高通胀和供应链压力对全球经济造成更大冲击。但这种可能性并不高,更可能的是双方回到“可控升级”的对抗模式,即战争与谈判同时展开的阶段。
作者  Insights
23 小时前
美伊冲突若大规模升级,国际能源、金融、化肥等市场将持续剧烈震荡,WTI原油或再度突破100大关,高通胀和供应链压力对全球经济造成更大冲击。但这种可能性并不高,更可能的是双方回到“可控升级”的对抗模式,即战争与谈判同时展开的阶段。
placeholder
美伊局势影响力“下台阶”,黄金、美元、WTI原油、标普500技术分析周三(4月22日)在特朗普宣布无限期延长与伊朗停火协议,伊朗方面已经为重启谈判做好了准备。一旦美国解除海上封锁,伊朗准备进行谈判。我们预计美伊双方或回到“可控升级”的对抗模式,即战争与谈判同时展开阶段。美伊局势对市场的影响力或已“下台阶”,但仍需关注尾部风险。市场焦点或转向关注美国经济数据表现及接下来的美中领导人会晤、美联储降息路径上行,后市该如何研判?
作者  Insights
21 小时前
周三(4月22日)在特朗普宣布无限期延长与伊朗停火协议,伊朗方面已经为重启谈判做好了准备。一旦美国解除海上封锁,伊朗准备进行谈判。我们预计美伊双方或回到“可控升级”的对抗模式,即战争与谈判同时展开阶段。美伊局势对市场的影响力或已“下台阶”,但仍需关注尾部风险。市场焦点或转向关注美国经济数据表现及接下来的美中领导人会晤、美联储降息路径上行,后市该如何研判?
placeholder
【财经纵览】:油价与美元齐涨!标指、纳指创新高、费半指数16连涨!特斯拉盘后涨超4%VIX恐慌指数跌近3%,美股三大指数全线上涨,纳指、标普续创历史新高,道指升0.69%;标指涨1.05%;纳指升1.64%。费城半导体指数收市升2.72%,连续第16个交易日上涨,创历史最长连涨天数。
作者  Insights
6 小时前
VIX恐慌指数跌近3%,美股三大指数全线上涨,纳指、标普续创历史新高,道指升0.69%;标指涨1.05%;纳指升1.64%。费城半导体指数收市升2.72%,连续第16个交易日上涨,创历史最长连涨天数。
goTop
quote