加密市場概述:看漲情緒上升,因國際能源署(IEA)釋放石油儲備

來源 Fxstreet
  • 比特幣在過去24小時內的市場清算超過2.45億美元,徘徊在70,000美元以下。
  • 衍生品數據顯示,隨著原油價格跌破85美元,整個加密市場的看漲興趣有所增加。
  • 圍繞比特幣的積極情緒正在增長,市場預期美伊戰爭可能即將結束。

截至週三發稿時,比特幣(BTC)在70,000美元附近徘徊,繼前一天上漲2%後保持穩定。衍生品和鏈上數據表明,市場整體看漲情緒上升,原油價格因國際能源署(IEA)提議進行有史以來最大規模的原油儲備釋放而跌破85美元。

在脆弱的宏觀經濟環境中,加密市場保持穩定

週三,比特幣交易價格約為70,000美元,而以太坊(ETH)和瑞波幣(XRP)分別保持在2,000美元和1.35美元以上。頂級加密貨幣的短期反彈與市場整體較低的清算相一致,過去24小時內總計清算2.45億美元,其中多頭清算為1.3213億美元,空頭清算為1.1291億美元。最大清算發生在Hyperliquid交易所,BRENTOIL/USD交易對的清算總額為332萬美元。

在衍生品方面,本週看漲興趣穩步增加。整體市場未平倉合約(OI)為998.8億美元,較週一的945.7億美元有所上升,表明交易者的持倉增加和風險偏好情緒上升。與零售興趣增加一致,24小時交易量為2106億美元,較週一的1363.8億美元有所上升。

加密市場未平倉合約。來源:CoinGlass

比特幣的趨勢也類似,OI從週一的430.7億美元上升至週三的460.6億美元,交易量的增加為其提供了支持。

比特幣未平倉合約。來源:CoinGlass

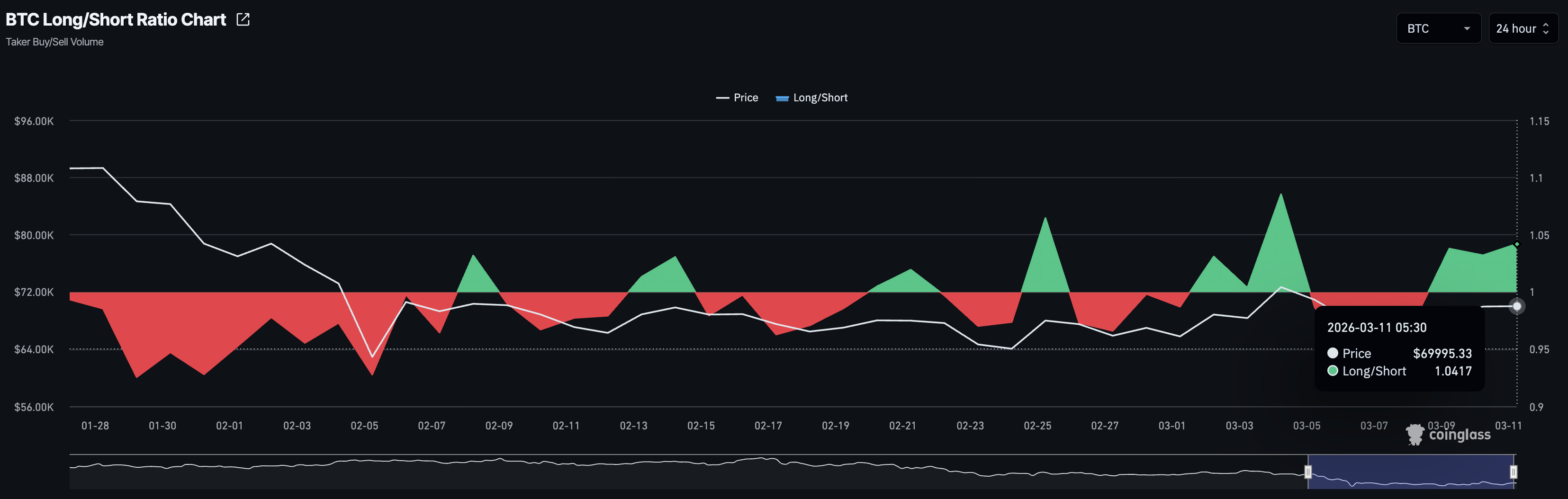
確認比特幣看漲興趣的長短比在週三為1.0417,自週一以來一直保持在1的閾值以上,表明活躍的多頭頭寸數量較多。

比特幣多頭/空頭比。來源:CoinGlass

加密市場重新出現的積極情緒與國際能源署(IEA)提議釋放石油儲備以遏制因中東戰爭導致的霍爾木茲海峽封鎖而上漲的油價相一致。根據《華爾街日報》,此次釋放將是IEA有史以來最大規模的儲備釋放,超過2022年俄羅斯-烏克蘭戰爭期間釋放的1.82億桶。

報告指出,七國集團可能在週三做出最終決定。然而,如果有任何一個國家反對,該提案可能會被推遲,風險是油價飆升並對加密市場施加下行壓力

免責聲明:僅供參考。 過去的表現並不預示未來的結果。
placeholder
美伊衝突推動歐元、日幣大跌!未來走勢如何?【外匯週報】油價飆漲重燃通膨擔憂,美元大漲、歐元大跌。日幣匯率貶破158!下一目標價160?
作者  Alison Ho
3 月 09 日 週一
油價飆漲重燃通膨擔憂,美元大漲、歐元大跌。日幣匯率貶破158!下一目標價160?
placeholder
原油價格大跳水!後市還會上漲嗎?投行建議這樣操作油價後續走勢看霍爾木茲海峽的石油流通恢復,美銀建議在90美元價格水準賣出原油。
作者  Alison Ho
昨日 03: 04
油價後續走勢看霍爾木茲海峽的石油流通恢復,美銀建議在90美元價格水準賣出原油。
placeholder
黃金價格漲勢停滯,受阻5200關口,亂世買美元?美伊衝突升級下,美元比黃金更受青睞,成為首選的避險資產。黃金價格持續震盪,受阻於5200美元/盎司之下。
作者  Alison Ho
21 小時前
美伊衝突升級下,美元比黃金更受青睞,成為首選的避險資產。黃金價格持續震盪,受阻於5200美元/盎司之下。
placeholder
【財經縱覽】:國際油價巨震!WTI原油一度挫10%,黃金上攻5200,標普500收跌週二(3月10日)國際油價大幅震盪,WTI原油盤中一度跌近10%至日內低位76.7美元,較本周初高位119.5美元回吐35%漲幅,但其後油價輾轉回升至85.0美元附近整理,一舉收復日內全部跌幅。油價的高波動性凸顯投資者對中東地區前景不確定性擔憂加劇。
作者  Insights
7 小時前
週二(3月10日)國際油價大幅震盪,WTI原油盤中一度跌近10%至日內低位76.7美元,較本周初高位119.5美元回吐35%漲幅,但其後油價輾轉回升至85.0美元附近整理,一舉收復日內全部跌幅。油價的高波動性凸顯投資者對中東地區前景不確定性擔憂加劇。
placeholder
澳幣匯率飆升創近4年新高!油價推高通膨,澳洲央行3月升息在即?美伊衝突下油價飆升,推高通膨擔憂,市場預期澳洲央行3月或繼續升息。
作者  Alison Ho
4 小時前
美伊衝突下油價飆升,推高通膨擔憂,市場預期澳洲央行3月或繼續升息。
goTop
quote