El precio de Hedera (HBAR) continúa su caída, cotizando por debajo de 0.087$ al momento de escribir el martes, extendiendo su racha de tres semanas a la baja. El debilitamiento de los derivados junto con el fortalecimiento del impulso bajista respaldan una corrección más profunda para el token HBAR en el corto plazo.
El interés abierto (OI) de los futuros de Hedera cayó a 101 millones de dólares el martes y ha estado disminuyendo de forma constante desde principios de noviembre. Esta caída en el OI refleja una participación decreciente de los inversores y proyecta una perspectiva bajista.

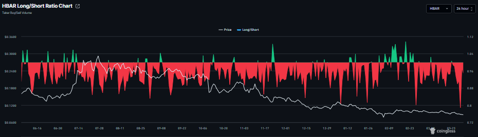
Además, la ratio largo-corto de HBAR de CoinGlass está actualmente en 0.94 el martes, después de alcanzar el nivel más bajo de 0.78 el día anterior. Esta ratio sigue por debajo de 1, reflejando un sentimiento bajista en los mercados, ya que más traders apuestan a que el precio del activo caerá.

Los datos de la tasa de financiación también apuntan a una perspectiva bajista para Hedera. La métrica cambió a una tasa negativa el lunes, registrando -0.010% el martes, lo que indica que las posiciones cortas están pagando a las largas y sugiere un sentimiento bajista hacia HBAR.

La demanda institucional de HBAR también se ha mantenido silenciosa, sin apoyar su precio. Los datos de SoSoValue muestran que los fondos cotizados (ETF) al contado de Hedera han estado apagados durante las últimas dos semanas, lo que indica que los inversores institucionales no están dispuestos a aumentar su exposición a HBAR en medio de la escalada de la guerra en Oriente Medio.


El precio de Hedera cotiza por debajo de 0.087$ el martes. La tendencia a corto plazo es cautelosamente bajista, ya que el precio extiende su caída por debajo de la línea de tendencia descendente desde 0.155$ y se mantiene por debajo de las medias móviles exponenciales (EMA) de 50 y 100 días, que limitan el alza alrededor de mediados de los 0.09$ a bajos de los 0.11$.
El Índice de Fuerza Relativa (RSI) en el gráfico diario cerca de 36 se mantiene por debajo de la línea de 50, reflejando una presión de venta persistente en lugar de una capitulación por sobreventa. La línea de Convergencia/Divergencia de Medias Móviles (MACD) está en territorio negativo, por debajo de su línea de señal, con un histograma negativo ligeramente en expansión, reforzando el impulso alcista decreciente y favoreciendo nuevas pruebas a la baja.
La resistencia inicial surge cerca de 0.095$, donde el área de la línea de tendencia previa converge con la EMA descendente de 50 días en 0.096$, seguida por la barrera de resistencia horizontal en 0.104$. Se necesitaría un empuje sostenido por encima de 0.104$ para desafiar la estructura bajista más amplia definida por la EMA de 100 días en 0.107$.
En el lado bajista, el soporte menor se sitúa justo por encima del mínimo del 31 de enero en 0.083$, antes del suelo horizontal más importante en 0.078$, que protege contra una caída más profunda. Una ruptura decisiva por debajo de 0.078$ abriría el camino hacia el mínimo del 6 de febrero en 0.072$.

(El análisis técnico de esta historia fue escrito con la ayuda de una herramienta de IA.)